
멀티 클라우드 자동 연동 기술
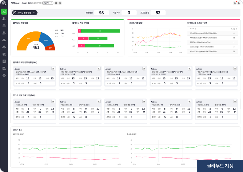
클라우드의 API 연동을 통한 설정값 등 다양한 정보를 실시간으로 파악합니다. 클라우드 계정 연동 즉시 모든 상태에 대해 자동으로 파악하고 최적의 연동 주기를 지원합니다.
뛰어난 시각화 기술
상태 정보, 정책 변동, 알람 내용 등 최적의 UI/UX 대시보드를 제공합니다. 보안 토폴로지를 통해 연결 상태, 네트워크 구성 상태 등을 확인할 수 있습니다.
클라우드 Native 방화벽 제어
보안 토폴로지 및 방화벽 제어 메뉴에서 네이티브 방화벽에 대한 관리, 감시, 정책 적용 등의 제어까지 가능합니다. 템플릿 기능을 통해 편의성을 극대화 하였습니다.
정밀한 이상행위 탐지
클라우드 보안의 가장 중요한 요소인 사용자나 외부 해커의 이상 행위를 실시간 탐지할 수 있습니다. (타 제품과 차별화 포인트)
멀티 그룹 권한 관리
5단계 다계층 그룹 및 권한을 관리할 수 있습니다. 멀티 그룹에 대한 통합 관리를 지원하고, 보안 및 관제용 별도 권한을 생성할 수 있습니다.
다양한 컴플라이언스 지원
클라우드컴퓨팅발전법, 개인정보보호법, 정보통신망법, 전자금융감독규정 등 더욱 복잡해지는 컴플라이언스를 대비한 자동화 솔루션을 제공하여 공공, 금융 등 중요 산업에 적용할 수 있습니다.